A laptop displaying a modern retail analytics dashboard with colorful charts.

BLOG ARTICLE

Welcome to the next era of retail reporting

Retail reporting is evolving

02/17/2026 | 6 min

Moving from Mercareon reporting to Network Insights

Discover Network Insights—our enhanced platform designed for modern retail insights.

As part of our ongoing effort to simplify, consolidate, and modernize our reporting tools, we’re transitioning away from the Mercareon reporting tool (used by retailers and their suppliers) and fully migrating all users to Network Insights (NI). This is more than a product switch—it's a strategic leap forward in how we empower retail customers and their suppliers with richer, cleaner, and more actionable insights through dashboards and more flexible raw data extraction.

Mercareon Reporting is an outdated system at the end of its lifecycle that hasn't received significant updates for quite some time. The front-end interface has remained largely unchanged, and retail customers have been waiting for a better reporting solution for a long time. Throughout this period, customers have repeatedly requested new features and improvements that were not possible to be delivered with Mercareon Reporting.

By consolidating to Network Insights as our single reporting product, we achieve clarity for customers with one unified tool, focused product development on a single excellent solution, reduced internal complexity in maintenance and support, and faster feature delivery. This allows us to close legacy systems and invest fully in a modern, scalable solution that serves all customers better.

What’s changing and when

  • The Mercareon Reporting UI will sunset by the end of Q1 2026.

  • During the migration, all active and most-used reporting/Excel files will be replicated in Network Insights to ensure continuity. Customers won’t lose access to the data they rely on—they’ll just access it through a more modern product.

  • All retailers will receive free access to Network Insights until the end of Q1 2026 (trial available until 31 March 2026)

 

From raw data exports to insight-driven dashboards

For too long, retailers have relied on Excel templates and flat exports from Mercareon Reporting to analyze booking behaviors. Our vision is to move away from static reporting and introduce all users to the compelling dashboards and dynamic reporting that Network Insights offers.

We’re transitioning from static, Excel-based reporting to a modern, dynamic reporting experience that empowers users with interactive dashboards featuring daily-refreshed data, enabling drill-down exploration of logistics metrics and providing access to up to four years of historic data.

This new approach with Network Insights offers intuitive, self-service tools that give customers full control over their reporting and the ability to get insights seamlessly—while still maintaining the option to download raw data directly from the platform for those who prefer working with Excel files.

It represents a move from manual template generation and file downloads to a comprehensive, insight-driven environment where users can spend less time on data preparation and more time making informed, strategic decisions. Network Insights also gives faster access to the metrics and insights our customers care about in a modern, interactive environment—so customers spend less time setting up templates and more time making smarter decisions.

And if companies still need to work with raw data—don’t worry. That option remains available through Network Insights, too.

A side-by-side view showing a basic, static Excel pie chart versus an interactive, multi-metric digital dashboard.

Move from manual, static Excel reporting to an instant, visual dashboard—so you can spot trends faster, answer questions in minutes, and spend less time building and updating templates.

What is Network Insights?

Network Insights is our next-generation reporting product with many dashboards, including dashboards built specifically for the modern retail landscape. It delivers:

  • Raw data reporting: Create comprehensive custom reports effortlessly.

  • Advanced analytics: Access retail-tailored insights for dashboards such as arrival punctuality or retail booking quota

  • Complete feature set: All core Mercareon capabilities plus powerful new features.

  • Flexible options: Standard and Pro versions to fit your business needs.

  • Self-service capabilities: Role-based access control and subscription management.

Example dashboards 

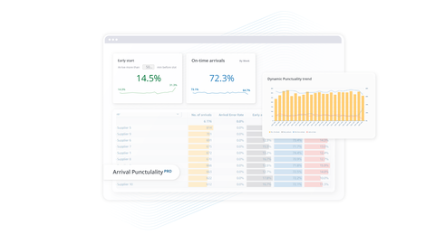
Arrival punctuality

Track on-time performance in one place—understand early/on-time/late arrival rates over time, compare performance across suppliers or locations, and pinpoint where reliability issues are impacting operations.

A UI mockup featuring KPI gauges, a bar chart, and a color-coded data table.

Capacity overview

Get a clear view of your slot capacity at a glance—see how many slots are booked, blocked, free, or reserved, and quickly identify your busiest hours and days so you can plan resources and prevent bottlenecks.

A visualization showing a line graph for trends and a categorical bar chart.

Why upgrade?

Retailers moving to Network Insights will receive access to interactive dashboards they didn’t have before—making Network Insights the single source of truth for retail reporting.

  • Intuitive, modern interface

  • Superior reporting performance

  • Continuous feature updates

  • Enhanced reliability and speed


Get started in 4 simple steps

  1. Access your trial: explore Network Insights free until 31 March 2026.
  2. Invite your team: add users and set up collaboration.
  3. Select your plan: choose Standard or Pro for continued access after the end of the trial.
  4. Begin reporting: start generating insights immediately.

 

Two feature boxes outlining the differences between "Network Insights" and "Network Insights Pro" versions.

Ready to experience the future of retail reporting?

Access your free Network Insights trial today.